動圖 | 43個污水處理工藝及設備工作原理合集

2021-03-08 10:58 
圖片

污水處理工藝流程圖解

1、合建式缺氧-好氧活性污泥法脫氮工藝

圖片

2、T型氧化溝系統工藝

圖片

3、傳統活性污泥法脫氮工藝

圖片

4、兩級生物脫氮工藝

圖片

5、巴顛甫脫氮除磷工藝

圖片

6、生物濾池污水處理系統

1.6.gif

7、溶氣氣浮工藝

圖片

8、回流加壓溶氣氣浮工藝

圖片

9、全溶氣氣浮處理工藝

圖片

10、二相生物流化床工藝

1.10.gif

11、三相生物流化床工藝

圖片


12、生物轉盤二級處理工藝

圖片

13、生物轉盤處理工藝

圖片

14、生物吸附法

1.14.gif

15、污泥高溫干餾裂解工藝流程

圖片

16、污泥堆肥工藝

圖片


設備工作流程圖解

1、比阻測定

圖片

2、UASB構造圖

2.2.gif

3、帶式干燥器

圖片

4、臭氧消毒流程

圖片

5、單級萃取流程

圖片

6、電滲析裝置

2.6.gif

7、反應區與三相分離設計參數

圖片

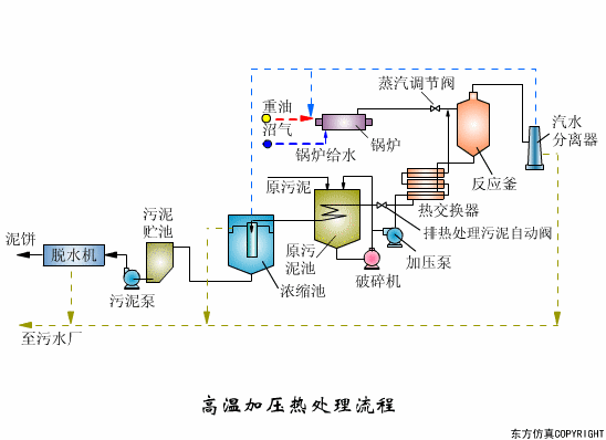
8、高溫加壓熱處理流程

圖片

圖片

2.8.2.gif

9、過濾原理

圖片

10、隔膜泵

圖片

11、漸減曝氣法

圖片

12、階段曝氣法

2.12.gif

13、接觸氧化池

圖片

14、完全混合法基本流程

圖片

15、矩形氣浮池

圖片

16、氣流動力流化床

2.16.gif

17、連續式重力濃縮池

圖片

18、立式多段焚燒爐

圖片

19、流化床焚燒爐

圖片

20、逆流回轉焚燒爐

2.20.gif

21、逆流加料蒸發流程

圖片

22、順流加藥蒸發流程

圖片

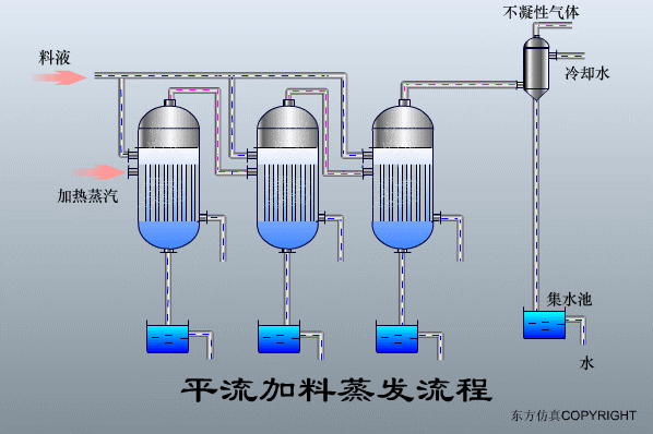
23、平流加料蒸發流程

圖片

24、射流式水力沖擊式空氣擴散裝置

2.24.gif

25、水下空氣擴散裝置

圖片

26、水力循環攪拌

圖片

27、污泥最終處置與利用

圖片

END

來源:環保水圈


往期推薦

你的出水色度為什么不達標?

疫情期間大規模消毒,污水處理廠還需關注哪些指標?

嚴格監控污水氨氮,做好水環境風險防范

干貨 | 詳解總磷和總氮的處理!

清時捷 公眾號

微信號 sinsche-com

聯系熱線:400-660-7869

讓檢驗蘊含思想 為客戶創造價值

圖片

免責聲明

文章及圖片系網絡轉載,僅供分享不作商業用途,版權歸原作者和原出處所有。如原版權所有者不同意轉載的,請及時聯系我們(0755-21016230),我們會立即刪除,謝謝!


深圳市清時捷科技有限公司
水質分析儀器設備
     

讓檢驗蘊含思想
為客戶創造價值


——————————————————————————————————
400-660-7869
——————————————————————————————————
sinsche@sinsche.com
深圳市龍華區龍華街道清泉路硅谷大院T3棟4-5樓
ABUIABACGAAghIPl0wUo57K67AYwggI4ggI

關注清時捷微信公眾號

了解更多產品資訊

ABUIABACGAAghIPl0wUo57K67AYwggI4ggI

儀器信息網

了解更多產品資訊